Your equity, actually optimized.
Tax, hedging, and diversification are usually planned in isolation. OptionsAhoy plans them together, across multiple years and market scenarios, and outputs a month-by-month action plan.
Beta · invite-only · AlphaLatitude Inc.

Three advisors, three tools, nobody optimizing them together.
Most equity holders have three advisors or three tools, not one. A CPA optimizes taxes after the fact. A broker executes sales. An advisor talks about diversification. Nobody optimizes them together, because that’s a computationally hard problem.
The result: people exercise ISOs in the wrong year, get blindsided by AMT, hold concentrated positions too long out of inertia, and pay 20–40% more in lifetime tax than they would with a joint plan.
Federal income, AMT, long-term capital gains, NIIT, and 50-state taxes — modeled across your full multi-year situation, not just the current return.
Protective puts, covered calls, and partial exits priced against your actual positions — and weighed against the cost of carrying unhedged concentration risk.
Selling, exchange funds, donations, and long-dated hedges — combined with tax-lot selection so the diversification math doesn’t get eaten by taxes.
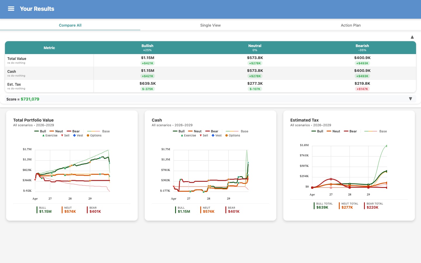
OptionsAhoy is built around a patented optimizer that evaluates tens of thousands of tax + hedging + diversification combinations across bullish, neutral, and bearish market scenarios — and outputs a single concrete plan that handles all three dimensions.
Three inputs in. A full plan out.
- 01
Enter your holdings
Cash, stocks, RSUs, ISOs, NSOs, options contracts — vesting schedules, cost basis, strike prices. Enter manually (brokerage import on the roadmap, not live in beta).
- 02
Set your goals
Maximize value, minimize taxes, or maximize cash — weight what matters, choose your time horizon (3 months to 10 years).
- 03
Get your plan
Optimized strategy with projections, tax estimates, and a step-by-step timeline across three market scenarios.
What you get that traditional tools can’t give you.
| Capability | Traditional tools | OptionsAhoy |
|---|---|---|
| Tax optimization | Tax is separate from investment planning | Optimizes the tax impact of your equity decisions: federal, state, AMT, capital gains, and NIIT calculated together with your personal income and financial goals |
| Scenario modeling | Single forecast or manual what-if | Every strategy stress-tested across bullish, neutral, and bearish markets simultaneously |
| Risk reduction | You decide when to hedge | Optimizes protective puts and long calls to limit downside exposure at minimum cost |
| Income generation | Manual setup, one strategy at a time | Optimizes covered calls and cash-secured puts to generate income from existing positions |
| Actionable output | Charts you interpret yourself | Month-by-month action plan: what to sell, exercise, or hedge, and when |
| Multi-year planning | Single year at a time | Optimizes across 3 months to 10 years, with every tax and vesting event in context |
A month-by-month action timeline, not a chart you interpret.
Sell here. Exercise there. Hedge these months. With the tax impact of every action modeled across three scenarios.


Same plan, on the phone in your pocket.
Things people ask us.
Anyone making equity decisions where tax, hedging, or diversification tradeoffs matter:
- Employees with RSUs, ISOs, NSOs, or options contracts
- Founders sitting on pre-exit stock
- Retirees with a pile of employer shares
- Retail investors hedging positions or minimizing tax drag on their trades
- CPAs and financial advisors planning for any of them
One ISO grant over a few months is enough to benefit; so is twenty asset types over a decade.
Request access to the Beta.
Invite-only while we stabilize the optimizer. Leave an email — we’ll be in touch as slots open.